지출 내역을 분석해
비용 절감을 도와 드려요.
매출•매입 현황 보고서
기간별, 결제 수단별 매출•매입 추이 그래프, 월별 예상 손익 추이와 전년도 비교 그래프를 통해 예상 손익, 예상 입금액 등 현금 흐름을 예측하고 준비할 수 있어요.
비용 분석 보고서
인건비 현황 보고서

매출•매입 현황 보고서
기간별, 결제 수단별 매출•매입 추이 그래프, 월별 예상 손익 추이와 전년도 비교 그래프를 통해 예상 손익, 예상 입금액 등 현금 흐름을 예측하고 준비할 수 있어요.
비용 분석 보고서
인건비 대비 복리후생비용은 적절한지, 판매관리비 세부 내역은 어떤지 등비용 현황을 파악해서 비용 절감을 위한 인사이트를 얻을 수 있어요.
인건비 현황 보고서
고용형태별 인건비현황 및 재직자 추이 등을 통해 인건비 지출 현황을 쉽게 확인해요. 채용, 연봉협상 등 인건비 관련 의사결정에 참고할 수 있어요

매출•매입 현황 보고서
기간별, 결제 수단별 매출•매입 추이 그래프, 월별 예상 손익 추이와 전년도 비교 그래프를 통해 예상 손익, 예상 입금액 등 현금 흐름을 예측하고 준비할 수 있어요.

비용 분석 보고서
인건비 대비 복리후생비용은 적절한지, 판매관리비 세부 내역은 어떤지 등비용 현황을 파악해서 비용 절감을 위한 인사이트를 얻을 수 있어요.

인건비 현황 보고서
고용형태별 인건비현황 및 재직자 추이 등을 통해 인건비 지출 현황을 쉽게 확인해요. 채용, 연봉협상 등 인건비 관련 의사결정에 참고할 수 있어요

현금 흐름을 한 눈에 파악해
중요 의사 결정을 도와 드려요
월간 손익 현황 보고서
손익현황, 매출현황, 매출총이익, 영업이익,
순이익 등
세무 전문가가 직접 분석한 월별 손익 현황을 상세하게
확인 할 수 있고,
손익계산서 상세 내역을 다운받아 중요
의사결정에 사용할 수 있어요.

월간 손익 현황 보고서
손익현황, 매출현황, 매출총이익, 영업이익,
순이익 등
세무 전문가가 직접 분석한 월별 손익 현황을 상세하게
확인 할 수 있고,
손익계산서 상세 내역을 다운받아 중요
의사결정에 사용할 수 있어요.

월간 손익 현황 보고서
손익현황, 매출현황, 매출총이익, 영업이익, 순이익
등 세무 전문가가 직접 분석한 월별 손익 현황을
상세하게 확인 할 수 있고, 손익계산서 상세 내역을
다운받아 중요한 의사결정에 사용할 수 있어요.


미수•미지급금 보고서
미수·미지급 금액 추이와 거래처별 상세 내역을 통해
자금 유출·유입과 추이를 파악하여 효율적으로
채권 관리를 할 수 있어요.

미수•미지급금 보고서
미수·미지급 금액 추이와 거래처별 상세 내역을 통해
자금 유출·유입과 추이를 파악하여 효율적으로
채권 관리를 할 수 있어요.

미수•미지급금 보고서
미수·미지급 금액 추이와 거래처별 상세 내역을
통해 자금 유출·유입과 추이를 파악하여
효율적으로 채권 관리를 할 수 있어요.
자금 흐름 보고서
현금 및 단기 유동성 자금의 흐름을 한 눈에
파악하여 보유 자금을 관리할 수 있어요.

자금 흐름 보고서
현금 및 단기 유동성 자금의 흐름을 한 눈에
파악하여 보유 자금을 관리할 수 있어요.

자금 흐름 보고서
현금 및 단기 유동성 자금의 흐름을 한 눈에
파악하여 보유 자금을 관리할 수 있어요.


재무 상태 보고서
최종 결산한 날짜 기준으로, 최근의
자산/부채/자본 현황을 볼 수 있어요.
재무 건전성, 안정성, 수익성, 활동성 등 현재 재무 상태를
진단 할 수 있도록 주요 지표를 그래프로 확인하고
월별 재무 상태를 요약한 재무상태표도 확인할 수 있어요.

재무 상태 보고서
최종 결산한 날짜 기준으로,
최근의
자산/부채/자본 현황을 볼 수 있어요.
재무 건전성, 안정성, 수익성, 활동성 등 현재 재무 상태를
진단 할 수 있도록 주요 지표를 그래프로 확인하고
월별 재무 상태를 요약한 재무상태표도 확인할 수 있어요.

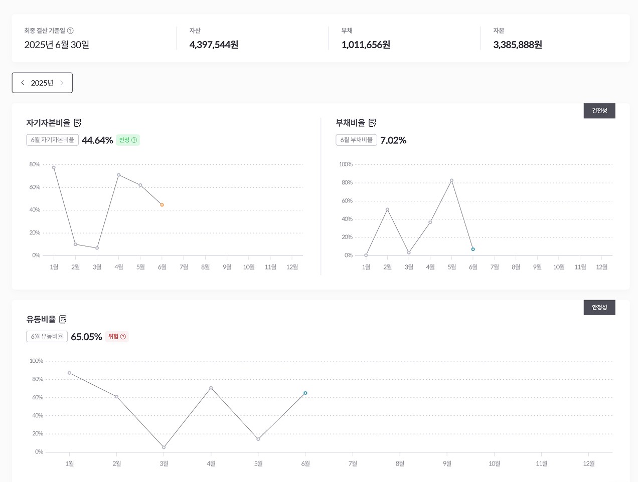
재무 상태 보고서
최종 결산한 날짜 기준으로, 최근의
자산/부채/
자본 현황을 볼 수 있어요.
재무 건전성, 안정성, 수익성, 활동성 등
현재 재무 상태를 진단 할 수 있도록 주요 지표를
그래프로 확인하고 월별 재무 상태를 요약한
재무상태표도 확인할 수 있어요.
전자세금계산서 발행
무제한, 알프레드 가입하고
무료로 사용하세요.
※ 무료 버전에서는 세금계산서 발급, 매출•매입 현황 보고서,
세금 조회 및 납부 등 일부 기능을 체험하실 수 있습니다.
경리부터 급여, 세무까지
이제, 알프레드 하나로 해결하세요
올인원 금융 SaaS 알프레드
© 2025 alfred.kr. All rights reserved.
상호명 주식회사 혜움 | 대표 옥형석
연락 : team-hr@heumlabs.io
사업자등록번호 : 807-81-00564
주소 : 강남구 테헤란로 86길 13(2F ~ 7F)
전자세금계산서 발행
무제한, 알프레드 가입하고
무료로 사용하세요.
※ 무료 버전에서는 세금계산서 발급, 매출•매입 현황 보고서,
세금 조회 및 납부 등 일부 기능을 체험하실 수 있습니다.
경리부터 급여, 세무까지
이제, 알프레드 하나로 해결하세요
올인원 금융 SaaS 알프레드
© 2025 alfred.kr. All rights reserved.
상호명 주식회사 혜움 | 대표 옥형석
연락 : team-hr@heumlabs.io
사업자등록번호 : 807-81-00564
주소 : 강남구 테헤란로 86길 13(2F ~ 7F)
전자세금계산서 발행
무제한, 알프레드 가입하고
무료로 사용하세요.
※ 무료 버전에서는 세금계산서 발급,
매출•매입 현황 보고서,
세금 조회 및 납부 등
일부 기능을 체험하실 수 있습니다.
경리부터 급여, 세무까지
이제, 알프레드 하나로 해결하세요
올인원 금융 SaaS 알프레드
© 2025 alfred.kr. All rights reserved.
상호명 주식회사 혜움 | 대표 옥형석
연락 : team-hr@heumlabs.io
사업자등록번호 : 807-81-00564
주소 : 강남구 테헤란로 86길 13(2F ~ 7F)

